Process Lasso — инструмент для оптимизации производительности операционной системы за счёт управления приоритетами запущенных процессов. Программа автоматически регулирует нагрузку на центральный процессор, предотвращая зависания и обеспечивая стабильную работу даже при высокой загрузке.
Что это за программа?
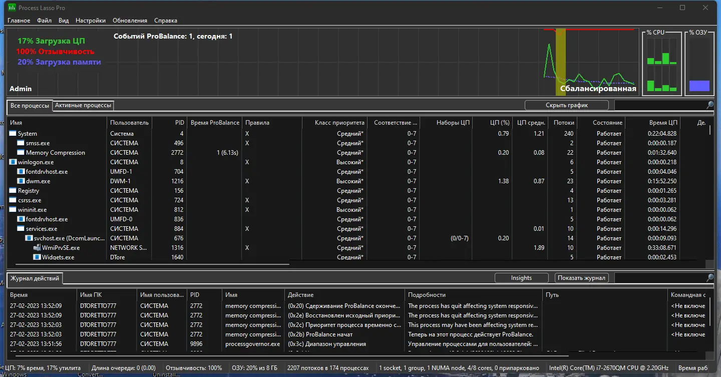
Process Lasso представляет собой утилиту, предназначенную для тонкой настройки поведения процессов в системе Windows. В отличие от стандартного диспетчера задач, она не просто отображает информацию, а активно вмешивается в распределение ресурсов, предотвращая перегрузку процессора и оперативной памяти. Основная цель — поддержание высокой отзывчивости системы даже при запуске ресурсоёмких приложений. Программа особенно полезна на устройствах со средними и слабыми техническими характеристиками, где каждая единица производительности имеет значение. Благодаря встроенной технологии ProBalance, Process Lasso динамически корректирует приоритеты процессов, не допуская блокировки интерфейса и зависаний.
- Автоматическое управление приоритетами активных задач
- Ограничение числа одновременных копий одного приложения
- Формирование правил поведения для конкретных процессов
- Мониторинг загрузки системы в режиме реального времени
- Поддержка как 32-битных, так и 64-битных версий Windows
Программа работает в фоновом режиме, не требуя постоянного вмешательства пользователя.
Работа с Process Lasso
Интерфейс Process Lasso интуитивно понятен и ориентирован на быстрое выполнение типовых задач. После запуска отображается список всех активных процессов с указанием уровня загрузки ЦП, объёма используемой памяти и текущего приоритета. Пользователь может вручную изменить приоритет, установить привязку процесса к определённому ядру процессора или создать правило, которое будет применяться автоматически при каждом запуске программы. Через контекстное меню, вызываемое правым кликом, доступны наиболее востребованные действия — например, повышение приоритета приложения на переднем плане или принудительное ограничение потребления ресурсов. Даже при закрытом окне программа продолжает контролировать систему, обеспечивая бесперебойную работу.
Сильные и слабые стороны
Process Lasso демонстрирует высокую эффективность в повседневной эксплуатации, особенно при одновременном запуске нескольких приложений. Технология ProBalance корректно распознаёт процессы, которые начинают чрезмерно нагружать систему, и оперативно корректирует их поведение. Это позволяет сохранить работоспособность других программ, включая системные службы. Встроенная статистика помогает проанализировать историю активности, выявить «прожорливые» процессы и настроить правила их поведения. В то же время, интерфейс может показаться избыточным для новичков, а автоматические настройки не всегда учитывают специфику редких приложений.
Достоинства:
- Эффективное динамическое балансирование загрузки процессора
- Наличие гибкой системы правил и возможность тонкой настройки
- Поддержка портативного режима и тихой установки
Недостатки:
- Отсутствие подробной справки для начинающих пользователей
Скачать Process Lasso
Установочный файл содержит все необходимые компоненты для полноценной работы утилиты. Версия поставляется с поддержкой русского языка и включает опцию портативного запуска. Процедура установки проста и не требует дополнительных действий. Для автоматического развёртывания доступны командные ключи, позволяющие указать язык, путь установки и отключить создание ярлыков. Каждый пользователь может выполнить настройка под свои нужды, определив поведение ключевых процессов. Активация не требуется, так как используется модифицированная версия. Процесс получения необходимых данных, таких как код или ключ, не предусмотрен. Продукт можно получить без посещения официальный сайт, однако рекомендуется учитывать риски использования неофициальных сборок. Тем, кто предпочитает легальное ПО, стоит скачать с официального сайта. Вариант с пометкой pro включает расширенные функции. Некоторые пользователи ищут crack для получения доступа к платным возможностям, но это сопряжено с рисками. В итоге, программа остаётся доступным решением для повышения отзывчивости Windows.
| Автор: | Bitsum Technologies |
| Стоимость: | Платный (бесплатная пробная версия) |
| Локализация: | Русский |
| Операционная система: | Windows 7, 8.1, 10, 11 x86-x64 (32/64 Bit) |


![Программный интерфейс Process Lasso Pro 12.0.4.4 RePack (& Portable) by TryRooM [Ru En]](https://free-soft.site/wp-content/uploads/programmnyy-interfeys-process-lasso-pro-12.0.4.4-repack-portable-by-tryroom-ru_en.webp)

![Установка Process Lasso Pro 12.0.4.4 RePack (& Portable) by TryRooM [Ru En]](https://free-soft.site/wp-content/uploads/ustanovka-process-lasso-pro-12.0.4.4-repack-portable-by-tryroom-ru_en.webp)