Process Lasso — это системная утилита, предназначенная для оптимизации производительности компьютера за счёт управления приоритетами запущенных процессов. Программа автоматически регулирует нагрузку на процессор, предотвращая зависания и повышая отзывчивость системы при высокой нагрузке.
Что это за программа?
Process Lasso представляет собой инструмент для тонкой настройки работы операционной системы на уровне процессов. Он позволяет автоматически или вручную изменять приоритеты задач, ограничивать количество копий приложений и предотвращать запуск нежелательных программ. Это особенно полезно при одновременной работе с ресурсоёмкими приложениями, когда система начинает тормозить.
- Обеспечивает динамическое балансирование приоритетов процессов для улучшения отклика системы.
- Поддерживает работу как на 32-битных, так и на 64-битных версиях Windows.
- Включает технологию ProBalance, которая снижает приоритет процессов, чрезмерно нагружающих центральный процессор.
- Позволяет задавать правила по умолчанию для родственности процессов с ядрами ЦП и их приоритетам.
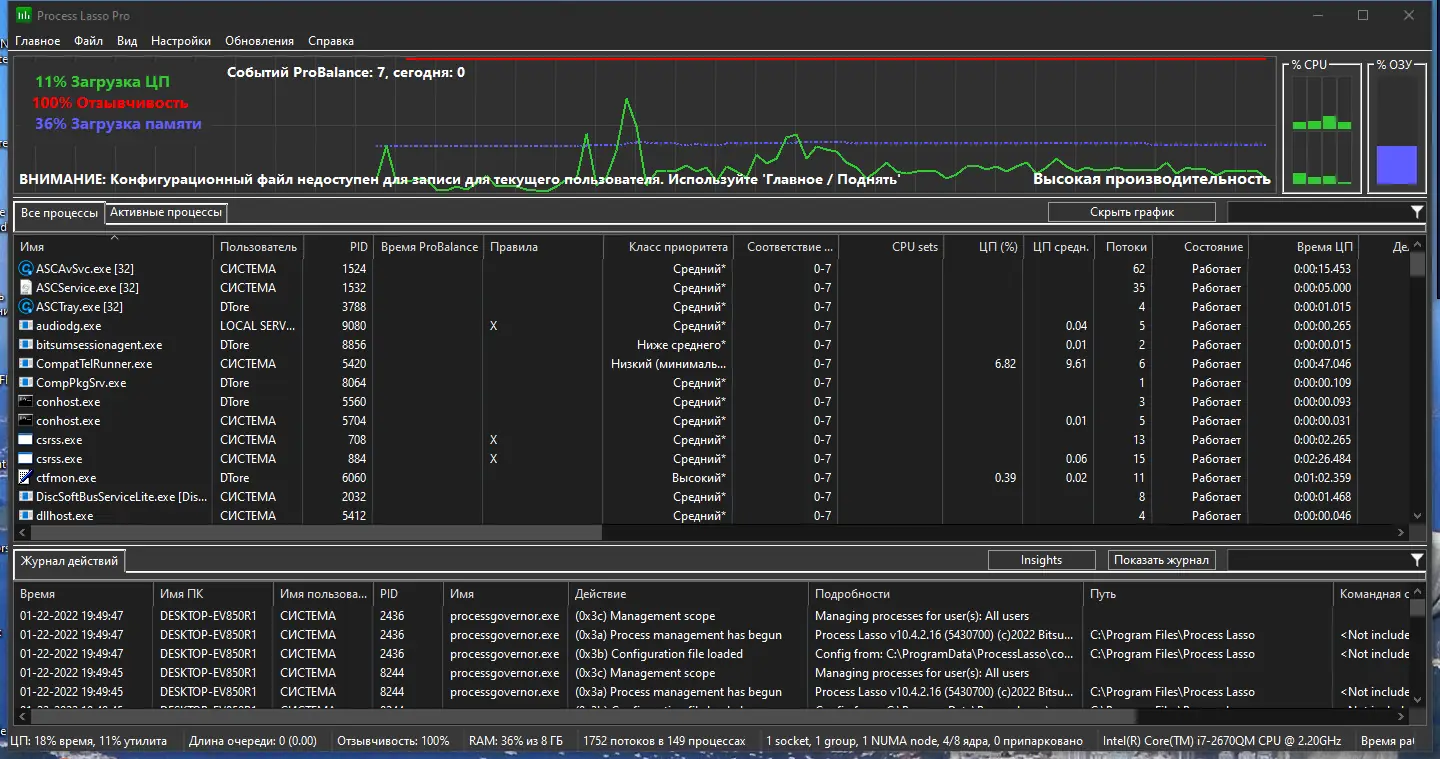
- Ведёт статистику по запущенным процессам и предоставляет графическое отображение загруженности системы.
Программа работает в фоне и не требует постоянного контроля со стороны пользователя, обеспечивая стабильность и плавность работы системы.
Работа с Process Lasso
Использование Process Lasso не вызывает сложностей благодаря интуитивно понятному графическому интерфейсу. После запуска программа начинает анализировать активные процессы и в реальном времени применяет оптимизации. Пользователь может вручную установить приоритет для любого процесса через контекстное меню, вызываемое правым кликом. Также доступна функция ускорения активного окна, что повышает приоритет приложений на переднем плане. Настройка правил происходит в несколько кликов, а всплывающие уведомления информируют о внесённых изменениях. Утилита способна работать без открытого окна интерфейса, продолжая контролировать процессы в фоновом режиме.
Сильные и слабые стороны
Process Lasso демонстрирует высокую эффективность в повседневной эксплуатации, особенно на системах со слабыми или средними характеристиками. Программа корректно распределяет ресурсы процессора, предотвращая блокировку пользовательского интерфейса. Однако, как и любой инструмент управления процессами, она требует понимания базовых принципов работы ОС для безопасной настройки.
Достоинства:
- Технология ProBalance значительно улучшает отзывчивость системы при высокой нагрузке на процессор.
- Наличие портативной версии позволяет использовать программу без установки, что удобно для системного администратора.
- Поддержка мультиязычного интерфейса, включая русский, упрощает взаимодействие с программой для широкого круга пользователей.
Недостатки:
- Некоторые антивирусные решения могут распознавать загрузчик portable-версии как потенциально опасный, хотя это ложное срабатывание.
Скачать Process Lasso
Доступ к программе возможен через официальный сайт, где размещена лицензионная версия с полной поддержкой разработчика. Также существует альтернативный способ получения утилиты в виде repack-сборки, включающей установщик и portable-формат. Вариант поставки не требует активации и включает в себя патч, устраняющий необходимость ввода ключа. Предусмотрена возможность внешней настройка через файлы prolasso.ini и settings.reg, а установка может быть выполнена в тихом режиме. Для тех, кто предпочитает получать программное обеспечение напрямую от создателей, рекомендуется скачать с официального сайта. Версия pro предлагает расширенные возможности мониторинга и управления. В сборке содержатся все необходимые компоненты, включая код локализации и настройки по умолчанию.
| Автор: | Bitsum Technologies |
| Стоимость: | Условно-бесплатная |
| Локализация: | Русский |
| Операционная система: | Windows 7, 8.1, 10, 11 x86-x64 (32/64 Bit) |


![Программный интерфейс Process Lasso Pro 10.4.2.16 RePack (& Portable) by elchupacabra [Multi Ru]](https://free-soft.site/wp-content/uploads/programmnyy-interfeys-process-lasso-pro-10.4.2.16-repack-portable-by-elchupacabra-multi_ru.webp)

![Установка Process Lasso Pro 10.4.2.16 RePack (& Portable) by elchupacabra [Multi Ru]](https://free-soft.site/wp-content/uploads/ustanovka-process-lasso-pro-10.4.2.16-repack-portable-by-elchupacabra-multi_ru.webp)