OCCT — это мощная система тестирования стабильности компьютера, предназначенная для комплексной проверки центрального процессора, оперативной и видеопамяти под высокой нагрузкой. Программа позволяет выявить нестабильность системы, отследить температурные режимы и производительность компонентов в реальном времени. Результаты отображаются в виде наглядных графиков, что упрощает анализ состояния железа после каждого теста.
Описание OCCT
Программа OCCT разработана для проведения синтетических тестов, имитирующих экстремальные условия работы компьютера. Она способна одновременно проверять взаимодействие процессора и оперативной памяти, а также тестировать каждый из этих компонентов отдельно. Это позволяет с высокой точностью определять наличие перегрева, троттлинга или сбоев при длительной нагрузке, особенно после разгона. Поддержка современных многоядерных CPU и интеграция с утилитами мониторинга, такими как AIDA64 и SpeedFan, делают OCCT незаменимым инструментом для оценки надёжности системы.
- Проведение стресс-теста CPU с контролем температуры и напряжения
- Тестирование видеокарты с использованием шейдерных нагрузок и CUDA
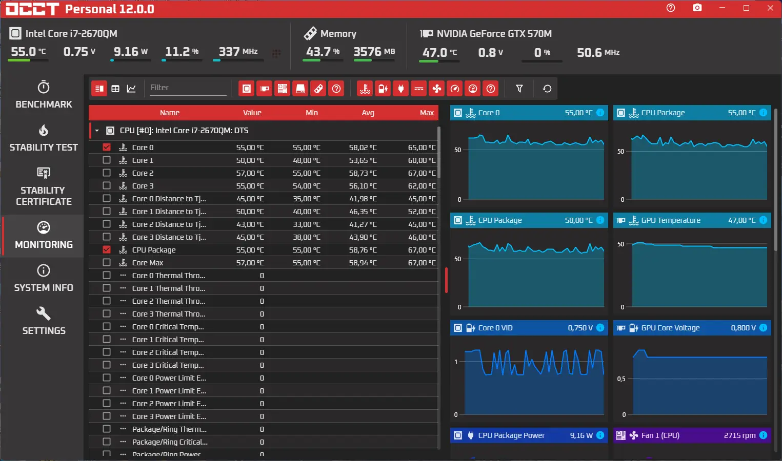
- Мониторинг параметров в реальном времени с визуализацией на графиках
- Поддержка SLI-конфигураций и многоядерных процессоров
- Наличие портативной версии, не требующей установки
Перед запуском любого теста необходимо убедиться в исправности и чистоте системы охлаждения, чтобы избежать перегрева компонентов.
Как пользоваться OCCT
Использование OCCT не требует глубоких технических знаний, но предполагает внимательный подход к настройке тестов. После запуска программы пользователь может выбрать тип проверки — процессор, память или видеокарта. Каждый режим позволяет настроить продолжительность нагрузки, уровень интенсивности и параметры мониторинга. Во время выполнения теста в интерфейсе отображаются актуальные данные по температуре, частоте и напряжению, а по завершении формируется отчёт с возможностью анализа пиковых значений и стабильности.
Достоинства и недостатки
OCCT сочетает в себе высокую точность измерений, гибкость настройки и удобство визуализации результатов. Программа активно развивается, о чём свидетельствует переход на современную архитектуру .NET Core, что повысило отзывчивость интерфейса и снизило нагрузку на центральный процессор. Появление новых функций, таких как фильтрация показаний мониторинга, точное определение значений на графиках и генерация сертификатов стабильности, делает её актуальной для как домашних, так и профессиональных пользователей. При этом сохраняется совместимость с широким спектром оборудования и операционных систем.
Плюсы:
- Высокая точность стресс-теста при минимальных накладных расходах
- Возможность автоматического обнаружения ошибок рендеринга на GPU
- Расширенные функции мониторинга и визуализации данных в реальном времени
Минусы:
- Отсутствие поддержки других языков, кроме английского, в текущей версии
Скачать
Программу можно получить в виде портативной версии, предоставленной разработчиком, или через официальный сайт. Она полностью совместима с операционными системами Windows начиная с версии 7 и поддерживает как 32-, так и 64-битные архитектуры. Обновлённое ядро приложения обеспечивает стабильную работу даже на системах с ограниченными ресурсами. Процесс теста проходит с высокой детализацией, а возможность запуска внешних программ через режим мониторинга расширяет функциональные границы утилиты. Для тех, кто ищет надёжный инструмент диагностики, OCCT остаётся одним из лучших решений в категории системных утилит. Скачать OCCT можно с официального сайта, где также доступна информация о последних обновлениях и функциях, включая поддержку Linux в будущих релизах. Перед началом test убедитесь в чистоте системы охлаждения.
| Разработчик: | OCCT Team |
| Лицензия: | Бесплатная |
| Язык: | Русский |
| Платформа: | Windows 7, 8.1, 10, 11 x86-x64 (32/64 Bit) |


![Программный интерфейс OCCT 12.0.0 Portable [En]](https://free-soft.site/wp-content/uploads/programmnyy-interfeys-occt-12.0.0-portable-en.webp)

![Установка OCCT 12.0.0 Portable [En]](https://free-soft.site/wp-content/uploads/ustanovka-occt-12.0.0-portable-en.webp)