Ubuntu ServerPack — это комплексное серверное решение на базе Linux, предназначенное для развертывания инфраструктуры в корпоративной среде с полным контролем над безопасностью и доступом. Пакет включает более 500 сервисов и поддерживает развёртывание в изолированных сетях без выхода в интернет, обеспечивая высокую степень защиты и совместимость с рабочими станциями на базе Windows, Mac и Linux.
Что это за программа?
Ubuntu ServerPack представляет собой специализированный дистрибутив, основанный на стабильной версии 22.04 и подготовленный к выпуску 24.04, объединяющий в себе все необходимые компоненты для построения масштабируемой и защищённой серверной инфраструктуры. Он ориентирован на системных администраторов, ИТ-интеграторов и организации, которым требуется быстрое развёртывание серверов без дополнительных затрат на лицензирование.
- Позволяет сократить расходы на ИТ более чем на 80% благодаря использованию открытого программного обеспечения
- Поддерживает развёртывание в закрытых сетях, что критично для государственных и корпоративных структур
- Обеспечивает высокую производительность и стабильность за счёт обновлённого ядра Linux версии 6.5
- Включает веб-интерфейс для удалённого администрирования и гибкой настройки сервера
- Интегрируется с существующими ИТ-системами, включая Windows-домены и Mac-сети
Решение предлагает полный цикл управления инфраструктурой — от установки до эксплуатации — в единой среде
Работа с Ubuntu ServerPack
Использование Ubuntu ServerPack начинается с подготовки установочного носителя и отключения сетевого подключения, как того требует процесс install. После запуска системы осуществляется стандартная установка с выбором компонентов, подходящих под конкретные задачи: от файлового сервера до облачного хранилища. Процедура как установить систему занимает минимальное время благодаря предварительно настроенным профилям и автоматизированным скриптам. После развёртывания доступна централизованная настройка через веб-панель, где можно конфигурировать LVM, RAID, IP-адресацию и подключать iSCSI-тома. Сервер поддерживает управление тысячами устройств в гетерогенной среде, включая мониторинг, обновление и инвентаризацию. Все процессы оптимизированы для максимальной эффективности в условиях enterprise-сетей.
Сильные и слабые стороны
Ubuntu ServerPack демонстрирует высокую надёжность и функциональность, особенно в сценариях, где требуется автономная работа без доступа к глобальной сети. Пакет сочетает в себе современные технологии и проверенные решения, обеспечивая совместимость и безопасность на уровне крупных организаций.
Достоинства:
- Полная автономность при установке и эксплуатации, включая оффлайн-режим и внутренние репозитории
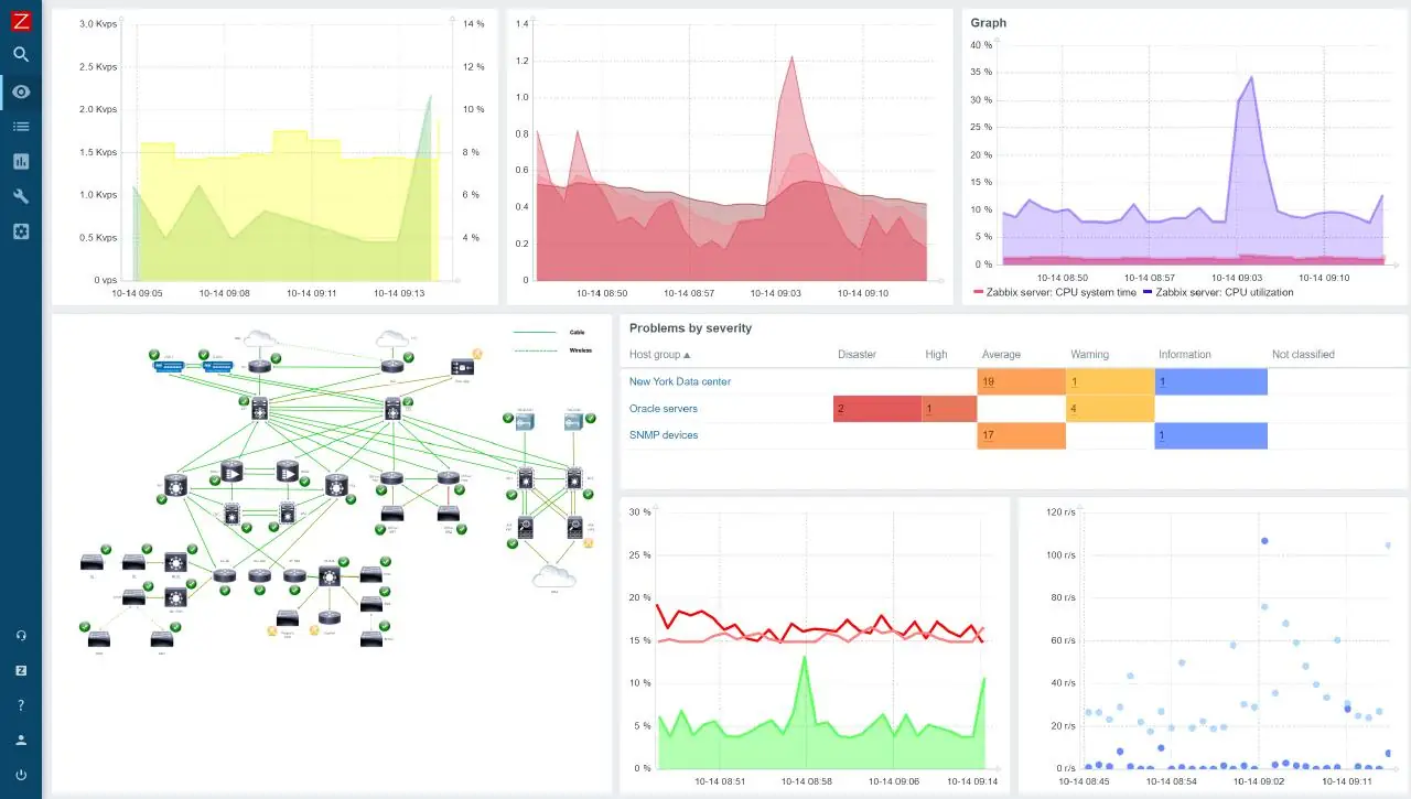
- Широкий набор предустановленных сервисов — от Zabbix и Wazuh до Nextcloud и Collabora Online
- Поддержка современных технологий вроде Docker, Kubernetes, Varnish Cache и Ceph для построения отказоустойчивых server-решений
Недостатки:
- Требуется отключение сети на этапе установка, что может быть неудобно в динамичных средах
Скачать Ubuntu ServerPack
Данный дистрибутив доступен для загрузки в полной комплектации, включая все обновления по март 2024 года и дополнительные пакеты для развёртывания в любой ИТ-среде. Версия основана на ядре 6.5 и включает актуальные версии программного обеспечения, что делает её идеальным выбором для долгосрочного использования. Поддержка linux-платформ реализована на высоком уровне, а процесс развёртывания максимально упрощён.
| Автор: | Ubuntu Community |
| Стоимость: | Бесплатно |
| Локализация: | Русский |
| Операционная система: | Windows 7, 8.1, 10, 11 x86-x64 (32/64 Bit) |



![Программный интерфейс Ubuntu ServerPack 22.04 [amd64] [март] (2024) PC](https://free-soft.site/wp-content/uploads/programmnyy-interfeys-ubuntu-serverpack-22.04-amd64-mart-2024-pc.webp)

![Установка Ubuntu ServerPack 22.04 [amd64] [март] (2024) PC](https://free-soft.site/wp-content/uploads/ustanovka-ubuntu-serverpack-22.04-amd64-mart-2024-pc.webp)